智能安灯信息可视化 现场管理核心价值的延伸
2019-04-22

研华的“安灯系统可视化方案”是MES功能的一个分支,除了应用在现场作业之外,还延伸到决策者运筹帷幄的战情室。在生产现场,安灯系统结合WebAccess/SCADA软件支持和UNO-2372电脑运算,于TPC-1551T-E3AEx上呈现,员工可以通过工位上手动触屏报工输入的方式启动异常呼叫,内容可以是人员作业、物料、方法、质量甚至是环境、安全异常等任何问题,设备异常亦可透过数据采集的方式及时获知,同时兼具人员到岗签到和异常解除等操作。现场管理人员通过车间指示灯的灯塔提示、声音报警讯息、邮件提醒、信息推送等即可及时进行处理,减少突发问题的处理时间,进而减少生产的停顿时间。安灯具备多级异常处理逻辑,按照异常持续时间的不同层层通报到相应的管理者,合理利用管理资源。同时,安灯系统也能够收集生产线上设备的相关生产讯息、工位作业管理讯息例如出勤率、工单达成率、工位标准用时、效率分析等,并且进一步处理这些信息,呈现在现场看板让管理人员可以直接掌握生产进度、质量、异常等状况,为他们提供快速决策的依据,改善现场管理的疏漏。
安灯现场作业
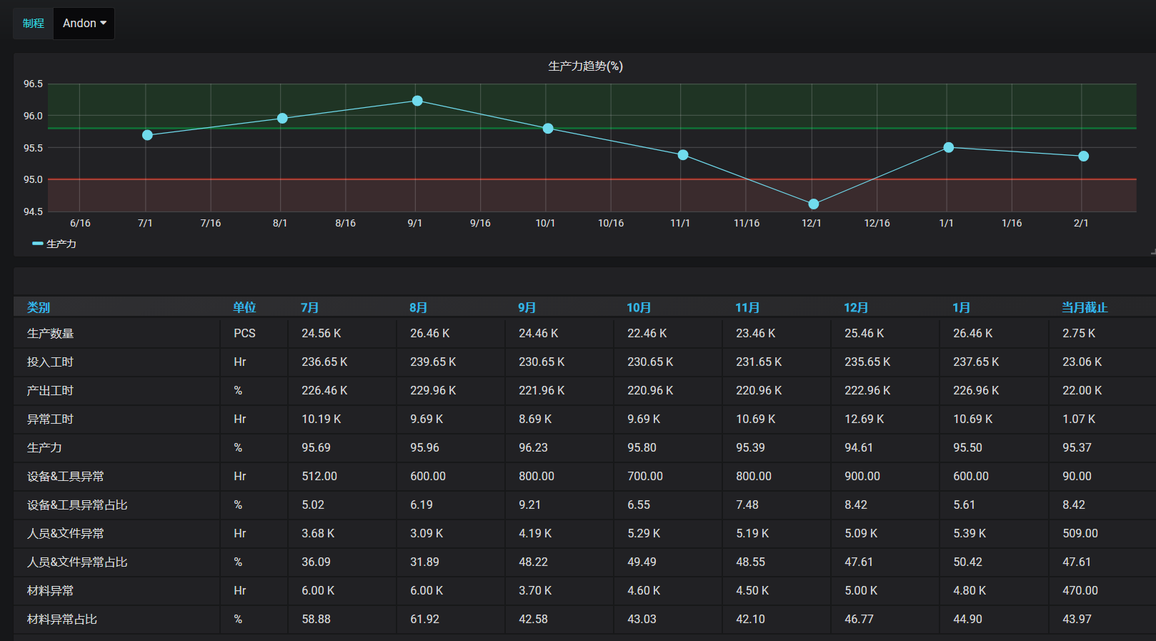
然而现今在工业快速发展信息化,现场安灯的使用已经延伸到战情室的数据分析可视化,让管理层也可以实时掌握现场设备、人员、效率等资讯,实现透明化管理。研华“安灯系统可视化方案”最大的特点在于内建的数据分析仪表板呈现,只要链接数据采集层,即可轻松实现数据可视化,无需再经过繁琐又复杂的软件设置程序或是高度客制化的页面。基于HTML5开发的战情室画面提供浏览网页方式远程实时监控现场各条生产线和各个岗位的状态,将现场目视化功能拓展到互联网。再者,画面清楚的展现现场异常状态的分门别类和统计频率,工位瓶颈站提示、生产力趋势信息等,简洁直观的页面呈现聚焦重点,让管理层快速掌握主要资讯做出对应决策。


